串联谐振器的原理基础知识的说明
来源:武汉智能星
2019/5/22 15:52:01 阅读次数:0
利用串联共振原理产生交流高电压的试验装置。 如果将高压试验变压器适用于大容量的试验品(例如长电缆、六氟化硫配管、电容器及容量大的发电机)进行耐压试验,则经常发生不能满足试验容量的问题,在电力系统内进行
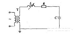
串联谐振装置的原理配线如图1所示。 在此,t是供电变压器,l是调谐用可变电感c是试制品、分压器等总电容,r是电路中实际存在的引线和调谐电感的代表固有电阻代表高压导线的电晕损耗和试作的感应电损失等的等效电阻,有时也包含特别连接的调整电阻。 工作时调整电感器l的大小,与电容器c以商用频率串联共振。共振条件为ωl =1/ωc、ω= 2πf、f为50hz或接近值. 如果us是试验时的高压侧电源电压,则在共振状态下电流达到im = us/r。 定义品质系数q =ωl/r (一般q = 20~80 )
因此UC = ul = im (ωl ) = qus,所以电源变压器所需的电压值和容量都是试验所需的值的1/q。 图2示出了感应式串联谐振装置的实际连接方式。
图1及图2说明了调谐方式的串联谐振装置的基本原理,实际上也可以是调谐方式或电源频率调制方式等的调谐方式。 调频式串联谐振装置,其频率调节在45~300 Hz的范围内,特别适合现场的气体绝缘变电站设备的耐压试验。

因此UC = ul = im (ωl ) = qus,所以电源变压器所需的电压值和容量都是试验所需的值的1/q。 图2示出了感应式串联谐振装置的实际连接方式。

工频耐压试验中应注意的六点
为上海客户定制的7台氧化锌避雷器阻性电流测试仪完成了!


